សាច់ប្រាក់ងាយស្រួលនៃទីផ្សារភាគហ៊ុនថ្មីៗនេះបានកត់ត្រាការធ្លាក់ចុះយ៉ាងខ្លាំងបើប្រៀបធៀបទៅនឹងពេលវេលានៃការរីកចំរើននៅក្នុងខែកក្កដា និងខែសីហា។ នៅក្នុងវគ្គជួញដូរថ្ងៃនេះ (ថ្ងៃទី 2 ខែតុលា) តម្លៃប្រតិបត្តិការនៅជាន់ HoSE បានត្រឹមតែជាង 22,661 ពាន់លានដុងប៉ុណ្ណោះ ដែលខ្ពស់ជាងកាលពីម្សិលមិញបន្តិច។
វិនិយោគិនមានការប្រុងប្រយ័ត្នជាងមុនក្នុងការជួញដូរចាប់តាំងពីខែកញ្ញា។ បើប្រៀបធៀបទៅនឹងមធ្យមភាគប្រហែល 40.000-50.000 ពាន់លានដុង/វគ្គ សូម្បីតែបង្កើតកំណត់ត្រា 83.830 ពាន់លានដុងក្នុងកំឡុងខែកក្កដា-សីហា ស្ថានភាពបច្ចុប្បន្នគឺមានការប្រុងប្រយ័ត្នណាស់។
ក្រុមហ៊ុនមូលបត្រ Nhat Viet បានអត្ថាធិប្បាយថា សាច់ប្រាក់ងាយស្រួលក្នុងទីផ្សារកំពុងត្រជាក់ចុះបើធៀបនឹងរយៈពេលដ៏រស់រវើកពីមុន ដែលឆ្លុះបញ្ចាំងពីអារម្មណ៍ប្រុងប្រយ័ត្នរបស់អ្នកវិនិយោគមុនពេលធ្វើឱ្យប្រសើរឡើង។ ការធ្លាក់ចុះនៃតម្លៃប្រតិបត្តិការនៅក្នុងទីផ្សារបង្ហាញថាលំហូរសាច់ប្រាក់ដ៏ធំមានទំនោរទៅខាងក្រៅ និងសង្កេត។ វិនិយោគិនបរទេសគឺជាអ្នកលក់សុទ្ធនៅលើទីផ្សារជាបន្តបន្ទាប់។
ទោះជាយ៉ាងណាក៏ដោយ ផ្ទុយទៅវិញ លំហូរសាច់ប្រាក់ពីអង្គការក្នុងស្រុកគឺជាចំណុចភ្លឺមួយជាមួយនឹងការទិញសុទ្ធជាង 9,000 ពាន់លានដុង ដែលដើរតួជាជំនួយចម្បង "ធ្វើឱ្យមានតុល្យភាព" នៃកម្លាំងលក់ទាំងមូលរបស់អ្នកវិនិយោគបរទេស និងជួយទីផ្សារមិនឱ្យធ្លាក់ចុះយ៉ាងខ្លាំង។
ភាពផ្ទុយគ្នានៃការលក់សុទ្ធពីបរទេសអាចត្រូវបានពន្យល់ថាជាការរៀបចំរចនាសម្ព័ន្ធផលប័ត្រឡើងវិញដោយមូលនិធិទីផ្សារព្រំដែន មុនពេលវៀតណាមត្រូវបានធ្វើឱ្យប្រសើរឡើងជាជាងជាសញ្ញាអវិជ្ជមាន។ ទន្ទឹមនឹងនេះ សកម្មភាពទិញដ៏គឃ្លើនរបស់ស្ថាប័នក្នុងស្រុកបង្ហាញពីជំនឿយ៉ាងមុតមាំលើមូលដ្ឋានម៉ាក្រូ និងការរំពឹងទុករយៈពេលវែងនៃទីផ្សារភាគហ៊ុនវៀតណាម។

ទីផ្សារត្រូវបានរងផលប៉ះពាល់ដោយការធ្លាក់ចុះនៃភាគហ៊ុនធំ (រូបថតអេក្រង់)។
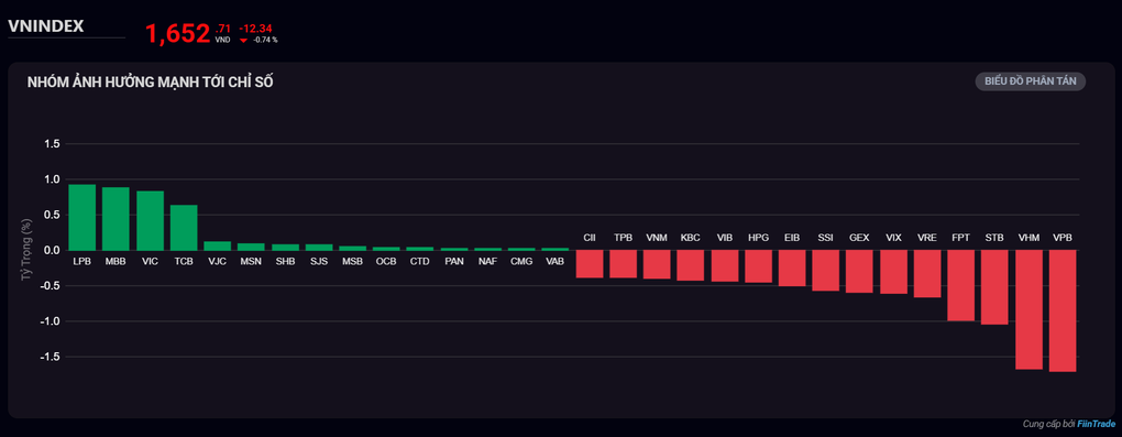
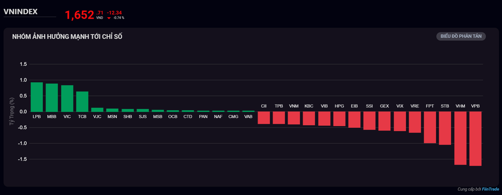
ត្រលប់ទៅវគ្គជួញដូរថ្ងៃនេះ សន្ទស្សន៍ VN-Index បានធ្លាក់ចុះ 12.34 ពិន្ទុមកនៅ 1,652.71 ពិន្ទុ។ ក្រហមគ្របដណ្តប់ HoSE ជាមួយនឹងភាគហ៊ុន 243 បានធ្លាក់ចុះ។
លំហូរសាច់ប្រាក់ត្រូវបានគាំទ្រដោយភាគហ៊ុនធនាគារដូចជា LPB, MBB, TCB,SHB , MSB, OCB... ភាគហ៊ុនដែលមានមូលធនធំមួយចំនួនផ្សេងទៀតដូចជា VIC, VJC, MSN ក៏បានចូលរួមចំណែកក្នុងការ "សន្សំ" សន្ទស្សន៍ផងដែរ។
ទោះជាយ៉ាងណាក៏ដោយ សម្ពាធនៅតែថ្លឹងថ្លែងលើសន្ទស្សន៍នៅពេលដែលភាគហ៊ុនធំ ៗ ជាច្រើនមានពណ៌ក្រហមដូចជា VPB, VHM, STB,FPT , VRE... វិនិយោគិនបរទេសបានបន្តលក់សុទ្ធជាង 2,348 ពាន់លានដុង ដោយផ្តោតលើកូដដូចជា VHM, FPT, VPB, STB, MWG
ប្រភព៖ https://dantri.com.vn/kinh-doanh/nha-dau-tu-da-chan-chung-khoan-20251002160256604.htm
Kommentar (0)